Ücretsiz aaPanel Kurulum Rehberi | aaPanel Kurma
- Web sunucusu yönetmek geçmişte sadece üst düzey sistem yöneticilerinin yapabileceği karmaşık siyah ekranlardan ibaretti. Ancak günümüzde web hosting kontrol panelleri bu durumu tamamen değiştirdi. Piyasada birçok panel bulunsa da, son yıllarda hafifliği, hızı ve "App Store" (Uygulama Mağazası) mantığıyla öne çıkan bir yıldız var: aaPanel.
Eğer sunucunuzu gereksiz yazılımlarla şişirmeden, sadece ihtiyacınız olan özellikleri kurarak maksimum performans elde etmek istiyorsanız, aaPanel tam aradığınız çözümdür. Bu rehberimizde, aaPanel'in ne olduğundan avantajlarına, sunucu gereksinimlerinden adım adım kurulumuna kadar bilmeniz gereken her şeyi detaylıca anlatacağız.
aaPanel Nedir ve Neden Bu Kadar Popüler?
- aaPanel, aslında Asya pazarında milyonlarca sunucuda kullanılan "BAOTA" panelinin uluslararası (İngilizce) versiyonudur. Açık kaynak kodlu ve tamamen ücretsiz bir çekirdeğe sahiptir. Popülerliğini sağlayan en temel 5 özelliği şunlardır:
- Modüler "App Store" Mimarisi: Diğer panelleri kurduğunuzda e-posta sunucusu, DNS sunucusu, FTP sunucusu gibi kullanmayacağınız onlarca servis zorunlu olarak kurulur ve RAM tüketir. aaPanel'de ise çekirdek panel kurulur; Nginx, PHP, MySQL, Redis, Docker gibi servisleri tıpkı telefonunuza uygulama indirir gibi "App Store" üzerinden tek tıkla kurarsınız. İhtiyacınız yoksa kurmazsınız, sunucunuz ferah kalır.
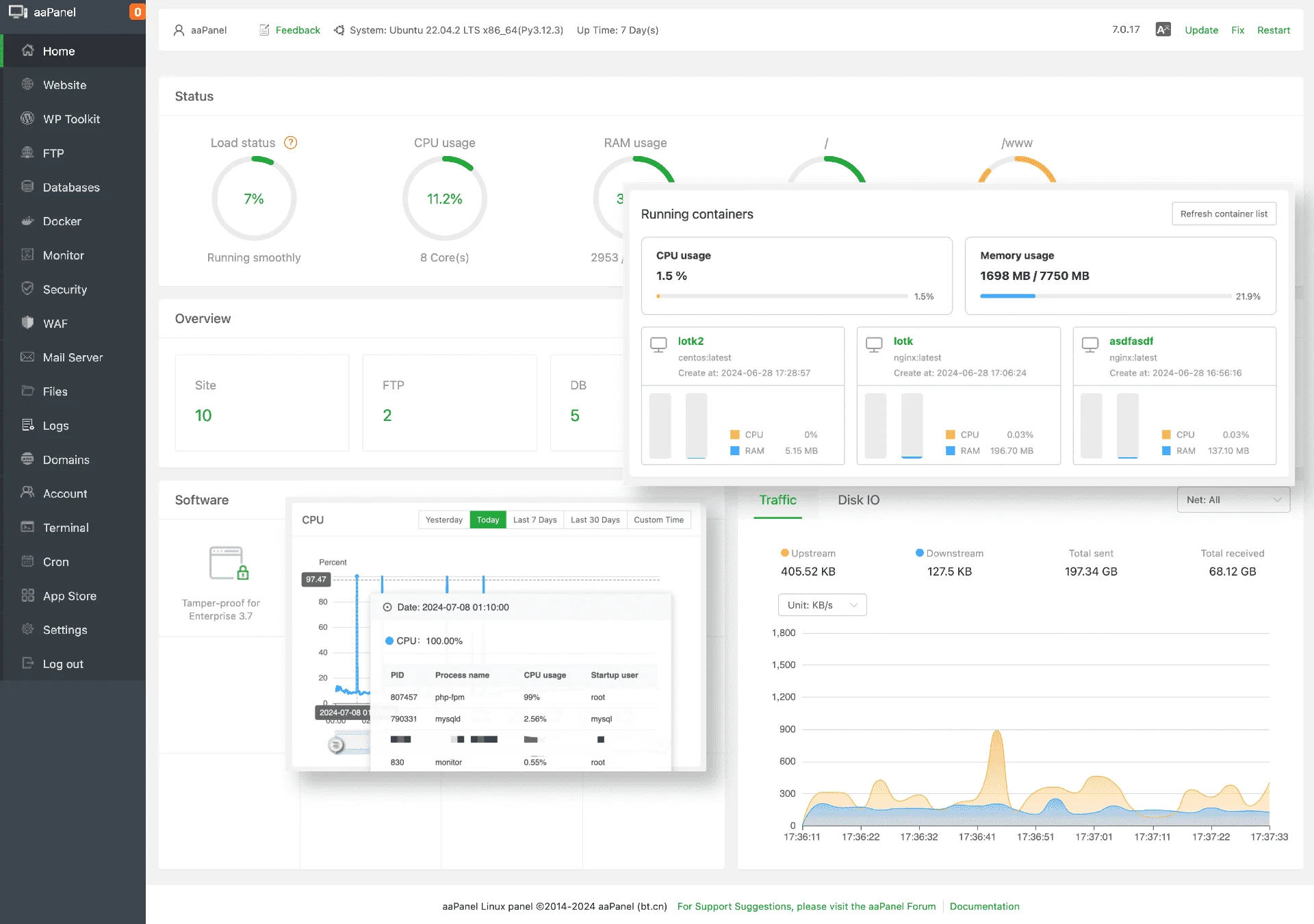
- Görsel Olarak Mükemmel Arayüz: Sistem kaynaklarını (CPU, RAM, Disk, Ağ trafiği) anlık ve çok şık grafiklerle gösteren, son derece kullanıcı dostu bir arayüze sahiptir. Siyah ekrana girmeden tüm sunucuyu yönetebilirsiniz.
- Dahili Docker Yönetimi: Modern web geliştiricileri için Docker olmazsa olmazdır. aaPanel, piyasadaki en iyi ücretsiz görsel Docker yöneticilerinden birini sunar. Konteyner oluşturmak ve yönetmek çocuk oyuncağıdır.
- Tek Tıkla Kurulumlar (One-Click Deploy): WordPress, Laravel, Joomla gibi sistemleri tek tıklamayla dakikalar içinde canlıya alabilirsiniz. Üstelik ücretsiz Let's Encrypt SSL kurulumu tamamen otomatiktir.
- Gelişmiş Güvenlik Duvarı (WAF): Ücretsiz sürümünde bile Nginx tabanlı güçlü bir Web Application Firewall sunar. Sitenizi SQL Injection, XSS ve bot saldırılarına karşı panel üzerinden tek tıkla koruyabilirsiniz.
Kurulum İçin Sunucu Gereksinimleri
aaPanel'in en güzel yanlarından biri de inanılmaz derecede düşük kaynak tüketimidir. Kurulum öncesi dikkat etmeniz gerekenler şunlardır:
- İşletim Sistemi: aaPanel; Ubuntu, Debian ve CentOS/AlmaLinux destekler. Ancak geliştirici ekibin de bir numaralı tavsiyesi olan ve en stabil çalışan sürüm Ubuntu 22.04 LTS veya Ubuntu 20.04 LTS işletim sistemidir. İşletim sisteminin "Temiz Kurulum" (Clean OS) olması şarttır; yani içinde kurulu başka bir panel veya Apache/Nginx olmamalıdır.
- RAM Miktarı: Panel sadece 512 MB RAM ile bile çalışabilir. Ancak veritabanı ve web sunucusu kuracağınız için akıcı bir deneyim adına minimum 1 GB RAM öneriyoruz. E-ticaret veya hitli siteler için ise en az 2 GB ve üstü RAM tercih edilmelidir.
- Disk Alanı: Panel için 100 MB yeterli olsa da, işletim sistemi ve kurulacak modüller için en az 10 GB boş alan gereklidir.
Tavsiye: Febzen'in NVMe diskli ve yüksek performanslı VDS satın al paketleri, aaPanel'in hızına hız katmak için özel olarak optimize edilmiştir. Ubuntu 22.04 seçerek sunucunuzu saniyeler içinde hazır edebilirsiniz.
Adım Adım aaPanel Kurulumu
Sunucumuz hazırsa, sadece birkaç komutla bu harika paneli sistemimize entegre edelim. Kurulum işlemi oldukça basittir ve ortalama 2-3 dakika sürer.
1. Adım: SSH Üzerinden Sunucuya Bağlantı
- Öncelikle sunucumuza SSH bağlantısı yapmamız gerekiyor. Windows işletim sistemi kullanıyorsanız "Putty" programını, MacOS veya Linux kullanıyorsanız doğrudan terminalinizi açın.
- Kullanıcı adı olarak
rootyazın ve sunucu şifrenizi girerek oturum açın.
2. Adım: İşletim Sistemini Güncelleme
- Her kurulumda olduğu gibi, önce paketlerimizi güncelleyelim. Terminal ekranına aşağıdaki komutu yapıştırıp Enter tuşuna basın:
apt update && apt upgrade -y
3. Adım: Kurulum Kodunu Çalıştırma
- Aşağıdaki komut, aaPanel'in Ubuntu/Debian sistemler için hazırladığı resmi kurulum betiğidir. Bu kodu kopyalayıp terminale yapıştırın ve Enter'a basın:
URL=https://www.aapanel.com/script/install_6.0_en.sh && if [ -f /usr/bin/curl ];then curl -ksSO "$URL" ;else wget --no-check-certificate -O install_6.0_en.sh "$URL";fi;bash install_6.0_en.sh aapanel
4. Adım: Onay Süreci
- Komutu çalıştırdıktan hemen sonra sistem size şu soruyu soracaktır:
Do you want to install aaPanel to the /www directory now?(y/n): - Burada klavyeden y tuşuna basıp Enter'a basarak kurulum dizinini onaylayın.
- Ardından panel için SSL (HTTPS) aktif edilsin mi diye sorabilir, buna da y diyerek devam etmenizi güvenlik açısından şiddetle tavsiye ederiz.
- Bu adımdan sonra kurulum başlayacaktır. Sunucu hızınıza bağlı olarak yaklaşık 1 ila 3 dakika arasında kurulum tamamlanacaktır.
5. Adım: Giriş Bilgilerini Kaydetme (Önemli!)
- Kurulum başarıyla bittiğinde ekranda büyük bir tablo içinde giriş bilgileriniz belirecektir. aaPanel güvenlik amacıyla portu ve giriş yolunu rastgele belirler.
- Ekranda göreceğiniz şu bilgileri mutlaka kopyalayıp bir not defterine kaydedin:
aaPanel Internet Address:https://sunucu-ip:rastgele_port/rastgele_uzanti
username:sistem_tarafindan_verilen_kullanici_adi
password:sistem_tarafindan_verilen_sifre
Panele İlk Giriş ve Ortam Kurulumu (LNMP vs LAMP)
- Tarayıcınızı açın ve kaydettiğiniz "Internet Address" URL'sini adres çubuğuna yapıştırın. Güvenlik uyarısı verirse "Gelişmiş > Devam Et" diyerek giriş ekranına ulaşın. Kullanıcı adı ve şifrenizle giriş yapın.
- ÖNEMLİ: Panele ilk giriş yaptığınızda karşınıza hemen bir "Recommended" (Önerilen) kurulum penceresi çıkacaktır. Burada size iki seçenek sunulur: LNMP ve LAMP.
- LNMP (Linux, Nginx, MySQL, PHP): Hız ve yüksek trafik kaldırma kapasitesi için kesinlikle Nginx tabanlı bu paketi seçmenizi öneririz. WordPress ve modern scriptler Nginx ile harika çalışır.
- LAMP (Linux, Apache, MySQL, PHP): Daha eski sistemler ve bazı özel .htaccess kuralları gerektiren yazılımlar için Apache seçilebilir, ancak performans olarak Nginx'in gerisindedir.
- LNMP tarafını seçtikten sonra, sürümleri belirleyin (Örn: Nginx 1.22, MySQL 5.7, PHP 8.1) ve "Fast Method" (Hızlı Kurulum) butonuna tıklayın. Panel arka planda görev yöneticisinde bu kurulumları başlatacaktır. Mağazadan indirilen uygulamaların kurulması 10-15 dakika sürebilir.
Güvenlik İçin Kurulum Sonrası Ayarlar
aaPanel varsayılan olarak güvenli gelse de, ilk kurulumdan sonra şu ayarları panel içinden yapmanız çok faydalı olacaktır:
- Kullanıcı Adı ve Şifreyi Değiştirin: Sol menüden "Settings" (Ayarlar) sekmesine gidin. Burada "Panel User" ve "Panel Password" kısımlarından karmaşık verilen isim ve şifreyi, sizin hatırlayabileceğiniz kendi güçlü şifrenizle güncelleyin.
- Bağlantı URL'sini Kişiselleştirin: Yine Settings altındaki "Security Entrance" kısmından sonu
/7df82egibi karmaşık biten URL'yi/panelimgibi size özel bir kelimeyle değiştirebilirsiniz. Bu, kötü niyetli taramaların giriş sayfanızı bulmasını engeller. - Snapshot (Yedek) Alın: Febzen VDS yönetim paneliniz üzerinden, her şey sıfır ve temizken bir tam sunucu yedeği (snapshot) alın. İleride bir hata yaparsanız tek tıkla bu temiz kuruluma dönebilirsiniz.
Sonuç
- Tebrikler! aaPanel'i başarıyla kurdunuz ve web sitelerinizi barındırmak için hazır hale getirdiniz. Artık sol menüdeki "Website" sekmesine tıklayıp yeni sitelerinizi ekleyebilir, "App Store" bölümünden veritabanı yedeğinizi Google Drive'a aktaran eklentilerden, Redis Cache araçlarına kadar yüzlerce ücretsiz uygulamayı indirebilirsiniz.
- Gereksiz kaynak tüketen panellerle vedalaşın. Hızlı, güvenilir ve modern web teknolojileri için Febzen altyapısında aaPanel deneyimini mutlaka yaşayın!
aaPanel'in gelişmiş detayları hakkında daha fazla teknik dökümana aaPanel resmi teknik rehberinden ulaşabilirsiniz.
İlginizi Çekebilecek Blog Yazılarımız
Linux Sunucu Özelleştirme ve Port Değiştirme
Linux sunucularınızın güvenliğini artırmak için SSH portunu nasıl değiştireceğinizi ve temel yapılandırmaları öğrenin.
Cloudflare Nedir? Ne İşe Yarar?
Web sitenizi hızlandırmak, DDoS saldırılarından korumak ve CDN hizmetinden faydalanmak için Cloudflare rehberi.
Uzak Masaüstü Portu Nasıl Değiştirilir
Uzak masaüstü sunucunuzun portunu çok basit bir yöntem ile değiştirebilirsiniz. Bu sayede sunucunuz varsayılan port ile bağlantıyı kopararak güvenlik sağlar.